Monitoring Redis Metrics with ClickStack
This guide shows you how to monitor Redis performance metrics with ClickStack by configuring the OpenTelemetry collector's Redis receiver. You'll learn how to:
- Configure the OTel collector to collect Redis Metrics
- Deploy ClickStack with your custom configuration
- Use a pre-built dashboard to visualize Redis performance (commands/sec, memory usage, connected clients, cache performance)
A demo dataset with sample metrics is available if you want to test the integration before configuring your production Redis.
Time required: 5-10 minutes
Integration with existing Redis
This section covers configuring your existing Redis installation to send metrics to ClickStack by configuring the ClickStack OTel collector with the Redis receiver.
If you would like to test the Redis Metrics integration before configuring your own existing setup, you can test with our preconfigured demo dataset in the following section.
Prerequisites
- ClickStack instance running
- Existing Redis installation (version 3.0 or newer)
- Network access from ClickStack to Redis (default port 6379)
- Redis password if authentication is enabled
Verify Redis connection
First, verify you can connect to Redis and that the INFO command works:
If Redis requires authentication:
Common Redis endpoints:
- Local installation:
localhost:6379 - Docker: Use container name or service name (e.g.,
redis:6379) - Remote:
<redis-host>:6379
Create custom OTel collector configuration
ClickStack allows you to extend the base OpenTelemetry collector configuration by mounting a custom configuration file and setting an environment variable. The custom configuration is merged with the base configuration managed by HyperDX via OpAMP.
Create a file named redis-metrics.yaml with the following configuration:
This configuration:
- Connects to Redis on
localhost:6379(adjust endpoint for your setup) - Collects metrics every 10 seconds
- Collects key performance metrics (commands, clients, memory, keyspace stats)
- Sets the required
service.nameresource attribute per OpenTelemetry semantic conventions - Routes metrics to the ClickHouse exporter via a dedicated pipeline
Key metrics collected:
redis.commands.processed- Commands processed per secondredis.clients.connected- Number of connected clientsredis.clients.blocked- Clients blocked on blocking callsredis.memory.used- Memory used by Redis in bytesredis.memory.peak- Peak memory usageredis.keyspace.hits- Successful key lookupsredis.keyspace.misses- Failed key lookups (for cache hit rate calculation)redis.keys.expired- Keys expiredredis.keys.evicted- Keys evicted due to memory pressureredis.connections.received- Total connections receivedredis.connections.rejected- Rejected connections
- You only define new receivers, processors, and pipelines in the custom config
- The
memory_limiterandbatchprocessors andclickhouseexporter are already defined in the base ClickStack configuration - you just reference them by name - The
resourceprocessor sets the requiredservice.nameattribute per OpenTelemetry semantic conventions - For production with authentication, store the password in an environment variable:
${env:REDIS_PASSWORD} - Adjust
collection_intervalbased on your needs (10s default; lower values increase data volume) - For multiple Redis instances, customize
service.nameto distinguish them (e.g.,"redis-cache","redis-sessions")
Configure ClickStack to load custom configuration
To enable custom collector configuration in your existing ClickStack deployment, you must:
- Mount the custom config file at
/etc/otelcol-contrib/custom.config.yaml - Set the environment variable
CUSTOM_OTELCOL_CONFIG_FILE=/etc/otelcol-contrib/custom.config.yaml - Ensure network connectivity between ClickStack and Redis
Option 1: Docker Compose
Update your ClickStack deployment configuration:
Option 2: Docker run (all-in-one image)
If using the all-in-one image with docker run:
Important: If Redis is running in another container, use Docker networking:
Verify metrics in HyperDX
Once configured, log into HyperDX and verify metrics are flowing:
- Navigate to the Metrics explorer
- Search for metrics starting with
redis.(e.g.,redis.commands.processed,redis.memory.used) - You should see metric data points appearing at your configured collection interval
Demo dataset
For users who want to test the Redis Metrics integration before configuring their production systems, we provide a pre-generated dataset with realistic Redis Metrics patterns.
Download the sample metrics dataset
Download the pre-generated metrics files (24 hours of Redis Metrics with realistic patterns):
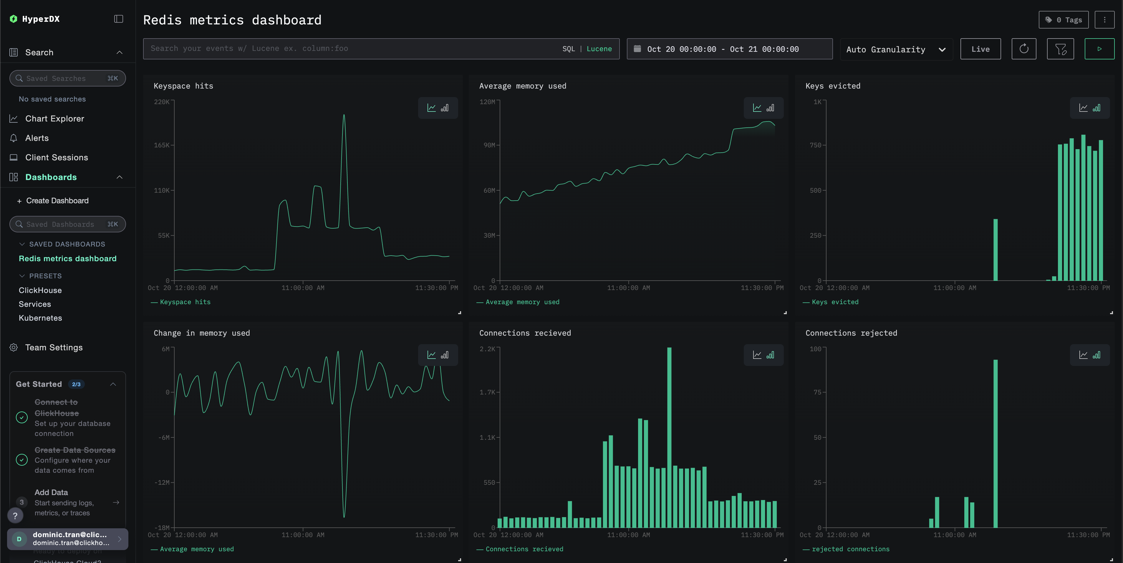
The dataset includes realistic patterns:
- Cache warming event (06:00) - Hit rate climbs from 30% to 80%
- Traffic spike (14:30-14:45) - 5x traffic surge with connection pressure
- Memory pressure (20:00) - Key evictions and cache performance degradation
- Daily traffic patterns - Business hours peaks, evening drops, random micro-spikes
Start ClickStack
Start a ClickStack instance:
Wait approximately 30 seconds for ClickStack to fully start.
Verify metrics in HyperDX
Once loaded, the quickest way to see your metrics is through the pre-built dashboard.
Proceed to the Dashboards and visualization section to import the dashboard and view all Redis Metrics at once.
The demo dataset time range is 2025-10-20 00:00:00 to 2025-10-21 05:00:00. Make sure your time range in HyperDX matches this window.
Look for these interesting patterns:
- 06:00 - Cache warming (low hit rate climbing)
- 14:30-14:45 - Traffic spike (high client connections, some rejections)
- 20:00 - Memory pressure (key evictions begin)
Dashboards and visualization
To help you get started monitoring Redis with ClickStack, we provide essential visualizations for Redis Metrics.
Import the pre-built dashboard
- Open HyperDX and navigate to the Dashboards section
- Click Import Dashboard in the upper right corner under the ellipses

- Upload the
redis-metrics-dashboard.jsonfile and click Finish Import

View the dashboard
The dashboard will be created with all visualizations pre-configured:

For the demo dataset, set the time range to 2025-10-20 05:00:00 - 2025-10-21 05:00:00 (UTC) (adjust based on your local timezone). The imported dashboard will not have a time range specified by default.
Troubleshooting
Custom config not loading
Verify the environment variable CUSTOM_OTELCOL_CONFIG_FILE is set correctly:
Check that the custom config file is mounted at /etc/otelcol-contrib/custom.config.yaml:
View the custom config content to verify it's readable:
No metrics appearing in HyperDX
Verify Redis is accessible from the collector:
Check if the Redis INFO command works:
Verify the effective config includes your Redis receiver:
Check for errors in the collector logs:
Authentication errors
If you see authentication errors in the logs:
Update your configuration to use the password:
Network connectivity issues
If ClickStack can't reach Redis:
Ensure your Docker Compose file or docker run commands place both containers on the same network.
Next steps
If you want to explore further, here are some next steps to experiment with your monitoring:
- Set up alerts for critical metrics (memory usage thresholds, connection limits, cache hit rate drops)
- Create additional dashboards for specific use cases (replication lag, persistence performance)
- Monitor multiple Redis instances by duplicating the receiver configuration with different endpoints and service names